Incident Management
Assign leads, track participants, and guide response directly in Upstat. Keep your team aligned from detection to resolution.
Everything you need
From alert to resolution, Upstat replaces fragmented tools with one cohesive system—so your team can move fast, stay aligned, and keep users informed.
Assign leads, track participants, and guide response directly in Upstat. Keep your team aligned from detection to resolution.
Catch issues early with integrated monitoring & heartbeats—no third-party services required.
Assign shifts, manage overrides, and stay covered 24/7 without the spreadsheet struggle.
Respond faster with automation that notifies the right people, triggers actions, and updates teams and channels instantly.
Keep customers and stakeholders in the loop with branded, real-time updates during incidents.
Define who gets alerted and when—automatically escalate across roles or teams if no one responds, so no incident goes unanswered.
Core monitoring, on-call, and incident management—ideal for small teams.
More scale, flexibility, and collaboration tools for growing teams with higher usage needs.
Custom limits, dedicated support, and tailored onboarding for larger organizations.
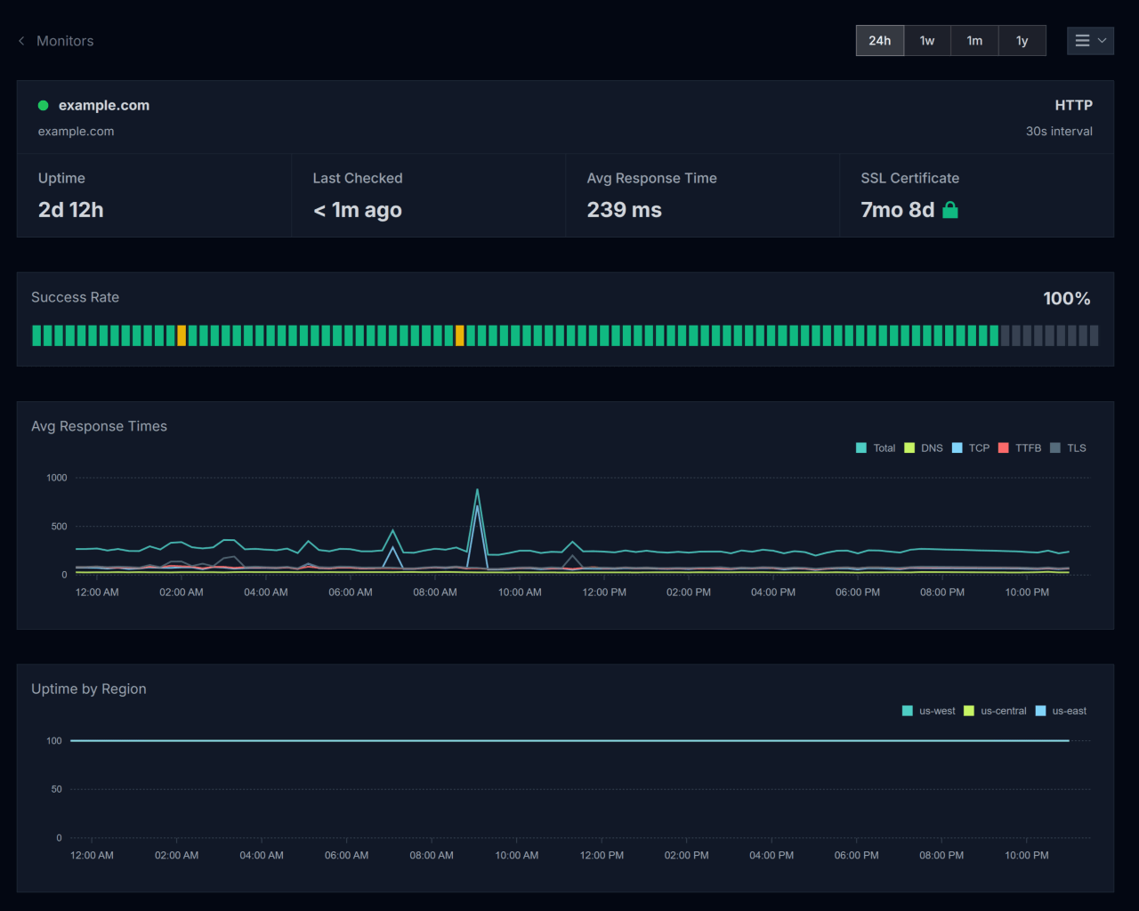
Upstat’s built-in monitoring keeps constant watch over your endpoints, APIs, and services—no third-party setup required. From latency spikes to full outages, you’ll get fast, actionable signals with zero configuration headaches.
Define check intervals, add custom headers or auth, and get alerted the moment things go sideways. Multi-region checks and uptime metrics give you full visibility, so you can fix problems before customers even notice.
Granular checks to catch issues before users report them.
Track uptime from multiple regions across the globe.
Get notified the moment something fails with automated notifications and escalation policies.

Upstat’s built-in on-call scheduling makes it easy to keep your teams ready, no matter the hour. With timezone-aware rosters, customizable shift durations, and seamless rotation logic, you get global coverage without the hassle.
Build layered rosters by team or region, preview shift schedules in real-time, and respond faster with always-on accountability.
Design rosters across timezones for full 24/7 support.
Know exactly who's on call, when, and where—across your org.
Get notified the moment something fails with automated notifications and escalation policies.

Common questions about Upstat's incident response platform and how it helps teams detect, respond to, and resolve incidents faster.
Upstat is an all-in-one incident response platform that combines monitoring, alerting, on-call management, incident coordination, status pages, and automations. Instead of juggling multiple tools, teams get everything they need to detect issues early, notify the right people, coordinate responses, and communicate with stakeholders—all in one place.
Upstat includes built-in monitoring, automations, runbooks, and status pages from day one—features that typically require add-ons or separate subscriptions with other platforms. We also offer transparent, predictable per-user pricing instead of complex tiered plans with usage-based fees.
Most teams don't. Upstat provides native monitoring, incident management, on-call scheduling, status pages, and workflow automations out of the box. You can integrate with Slack for real-time notifications, but you won't need separate monitoring or status page services.
Teams can be up and running within a day. Set up your first monitors, configure on-call schedules, create incident workflows, and publish a status page—all in a single session. Full migrations from other platforms can complete within 1-2 weeks.
Upstat integrates with Slack for real-time notifications, email and SMS for critical alerts, and webhooks for custom integrations. The platform also provides Google Calendar integration for on-call schedules and holiday management. A REST API is available for building custom integrations with your existing systems.
Start detecting problems early and coordinating responses faster—with Upstat's all-in-one incident management platform.